火电机组优化机理模型(60电厂设备原理动图直观到一看就懂)

火电机组优化机理模型(60电厂设备原理动图直观到一看就懂)

adminqwq 2025-11-15 信息披露 40 次浏览 0个评论

大家平时会不会好奇,我们家里用的电、工厂运转需要的电,到底是怎么来的?那些庞大的电厂里,一台台复杂设备又是怎么工作的?

今天特意整理了60 多个电厂各类设备的原理动图,没有晦涩的术语,全是直观的动态演示,看完你肯定会跟我一样恍然大悟 —— 原来这些 “大家伙” 的原理这么清晰!话不多说,咱们这就开始~

✨ 先看看发电的核心流程,从 “能源” 到 “电” 的变身记

首先得搞懂,不同类型的电厂,是怎么把各种能源转换成电的。这几张动图把整个过程拆解得明明白白,连我这种之前没接触过的人,看一遍都能记住大概步骤。

60 + 电厂设备原理动图!直观到一看就懂,收藏这篇就够了

▲ 火力发电流程原理比如火力发电,你能清楚看到煤怎么被烧、水怎么变成蒸汽、蒸汽又怎么推动机器发电,每一步的 “动作” 都看得清清楚楚,就像在现场围观一样。

60 + 电厂设备原理动图!直观到一看就懂,收藏这篇就够了

▲ 核能发电流程原理核能发电虽然听起来 “高科技”,但动图里把核心的 “能量传递” 过程展示得很通俗,不用纠结复杂的原理,先看明白整体流程就很有收获。

60 + 电厂设备原理动图!直观到一看就懂,收藏这篇就够了

▲ 水力发电流程原理水力发电就更直观啦!水流怎么冲转水轮机,水轮机又怎么带动发电机,连水流的方向、机器的转动都看得明明白白,难怪很多水电站都成了科普打卡地~

60 + 电厂设备原理动图!直观到一看就懂,收藏这篇就够了

▲ 光热发电原理还有光热发电,跟我们平时知道的光伏发电不太一样,这里能看到镜子怎么 “聚光”、怎么加热介质,最后再转换成电,整个过程特别有意思。

60 + 电厂设备原理动图!直观到一看就懂,收藏这篇就够了

▲ 垃圾发电原理垃圾发电也值得一看!原来我们平时扔掉的垃圾,还能通过合理处理产生能量发电,动图里把垃圾的处理、能量的转换都展示了出来,看完还能增强环保意识呢。

电厂里的 “辅助高手”,保障发电稳定的关键角色

除了核心的发电流程,电厂里还有很多 “辅助设备”,它们负责处理污染、调节系统,是保证发电又稳定又环保的关键。这些设备的工作原理,用动图看也特别好理解。

60 + 电厂设备原理动图!直观到一看就懂,收藏这篇就够了

▲ 蒸汽吸收式制冷原理比如这个蒸汽吸收式制冷设备,夏天电厂里的机器也需要 “降温”,它就像一个大型 “空调”,动图里能看到它怎么循环工作,把热量带走。

60 + 电厂设备原理动图!直观到一看就懂,收藏这篇就够了

▲ 尿素热解脱硝流程原理还有处理废气的尿素热解脱硝设备,为了减少污染,电厂会用它来处理排放的气体,动图里能看到尿素怎么发挥作用,一步步降低污染物,特别直观。

60 + 电厂设备原理动图!直观到一看就懂,收藏这篇就够了

▲ 湿法脱硫工艺原理湿法脱硫也是处理废气的重要环节,它就像给废气 “洗澡”,通过液体和气体的接触,把有害的硫元素去掉,动图里液体的流动、气体的反应都看得清清楚楚,再也不用死记硬背原理了。

⚙️ “碎煤、运料” 的好帮手,电厂里的 “搬运工” 和 “破碎机”

发电需要原料,比如火力电厂要用煤,这些原料怎么被粉碎、怎么运到指定位置?靠的就是下面这些设备,它们就像电厂里的 “搬运工” 和 “破碎机”,工作起来特别 “卖力”。

60 + 电厂设备原理动图!直观到一看就懂,收藏这篇就够了

60 + 电厂设备原理动图!直观到一看就懂,收藏这篇就够了

▲ 钢球磨煤机内煤的破碎原理你看这个钢球磨煤机,里面的钢球怎么转动、怎么把大块的煤磨碎,连煤在里面的运动轨迹都能看到,原来我们用的电,一开始还要经过这么一步 “碎煤” 过程。

60 + 电厂设备原理动图!直观到一看就懂,收藏这篇就够了

60 + 电厂设备原理动图!直观到一看就懂,收藏这篇就够了

▲ 碎煤机工作原理还有专门的碎煤机,它的 “牙齿” 怎么把煤块咬碎,碎完的煤又怎么输送出去,动图里的每一个动作都很清晰,就像在看一个小型 “生产线”。

60 + 电厂设备原理动图!直观到一看就懂,收藏这篇就够了

▲ 螺旋输送机(绞龙)原理螺旋输送机(大家也叫它 “绞龙”)就更有意思了,它像一条会 “蠕动” 的管子,把碎好的煤或者其他物料,一点点运到需要的地方,动图里能看到它内部的螺旋怎么转动,物料怎么跟着移动,特别形象。

️ “净化空气” 的高手,电厂里的 “除尘器” 家族

电厂在工作过程中会产生一些粉尘,这时候就需要 “除尘器” 出马了,它们能把空气中的粉尘 “抓” 住,让排放的空气更干净。不同类型的除尘器,工作方式也不一样,动图一看就懂。

60 + 电厂设备原理动图!直观到一看就懂,收藏这篇就够了

60 + 电厂设备原理动图!直观到一看就懂,收藏这篇就够了

60 + 电厂设备原理动图!直观到一看就懂,收藏这篇就够了

▲ 多管电除尘器多管电除尘器就像一个 “迷宫”,含尘的空气进去后,粉尘会被吸附住,干净的空气再排出来,动图里能看到空气的流动方向和粉尘的 “被捕抓” 过程。

60 + 电厂设备原理动图!直观到一看就懂,收藏这篇就够了

▲ 立式旋风水膜除尘器立式旋风水膜除尘器则是用 “水膜” 来粘住粉尘,空气在里面旋转,粉尘碰到水膜就会被留下来,动图里的水流和空气旋转看得特别清楚,原理一下子就明白了。

60 + 电厂设备原理动图!直观到一看就懂,收藏这篇就够了

60 + 电厂设备原理动图!直观到一看就懂,收藏这篇就够了

▲ 电除尘还有这种电除尘设备,通过电力的作用把粉尘吸附,整个过程安静又高效,动图里能看到粉尘怎么被 “吸” 到极板上,特别神奇。

电厂里的 “控制专家”,调节系统的 “开关” 和 “阀门”

电厂的系统需要精准控制,比如蒸汽的压力、水流的大小,这些都要靠各种 “控制设备” 来调节,它们就像电厂里的 “开关” 和 “阀门”,精准又可靠。

60 + 电厂设备原理动图!直观到一看就懂,收藏这篇就够了

▲ 液力耦合器原理液力耦合器可能大家不太熟悉,但它是调节机器转速的关键,动图里能看到它内部的液体怎么传递动力,怎么改变转速,原来机器的 “快慢” 是这么调节的。

60 + 电厂设备原理动图!直观到一看就懂,收藏这篇就够了

▲ 除氧器横截面图除氧器是给水里 “除氧” 的设备,防止水对机器造成腐蚀,这个横截面图能看到水在里面怎么流动、怎么被处理,连内部的结构都看得明明白白。

60 + 电厂设备原理动图!直观到一看就懂,收藏这篇就够了

▲ 气动门工作原理气动门靠气压来开关,动图里能看到气压怎么推动门打开、怎么让门关上,反应特别灵敏,就像给设备装了一个 “智能门”。

60 + 电厂设备原理动图!直观到一看就懂,收藏这篇就够了

▲ 液压系统工作原理液压系统的力气特别大,很多重型设备都靠它,动图里能看到液体怎么传递压力,怎么推动部件运动,原来 “以小博大” 的力气是这么来的。

60 + 电厂设备原理动图!直观到一看就懂,收藏这篇就够了

60 + 电厂设备原理动图!直观到一看就懂,收藏这篇就够了

▲ ETS 动作原理ETS 是紧急停机系统,万一出现异常,它能快速让机器停下来,保障安全。动图里能看到它怎么触发、怎么传递信号、怎么让机器停止,整个过程特别迅速。

60 + 电厂设备原理动图!直观到一看就懂,收藏这篇就够了

▲ MTS 动作原理MTS 则是调节机组负荷的系统,根据用电需求调整发电功率,动图里能看到它怎么一步步调节,让机组始终保持在合适的工作状态。

60 + 电厂设备原理动图!直观到一看就懂,收藏这篇就够了

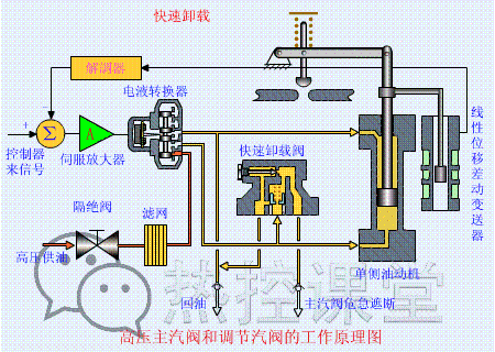
▲ 快速卸载原理快速卸载设备能在需要的时候,快速把系统里的压力卸掉,保障设备安全,动图里能看到它怎么动作、怎么快速泄压,反应特别及时。

60 + 电厂设备原理动图!直观到一看就懂,收藏这篇就够了

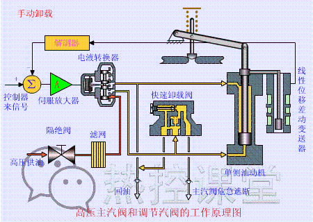
▲ 手动卸载原理除了自动的,还有手动卸载的方式,动图里能看到人怎么操作、设备怎么响应,原来关键时刻,手动操作也能精准控制。

60 + 电厂设备原理动图!直观到一看就懂,收藏这篇就够了

▲ 手动遮断及复位原理(75S)手动遮断和复位功能,是保障系统安全的重要手段,75 秒的过程里,每一步操作对应的设备动作都看得清清楚楚,连时间节点都有标注,特别详细。

60 + 电厂设备原理动图!直观到一看就懂,收藏这篇就够了

▲ 调门关原理调门的开关直接影响介质的流量,调门关的时候,能看到它怎么一点点关闭、怎么控制流量减小,动作特别平稳。

60 + 电厂设备原理动图!直观到一看就懂,收藏这篇就够了

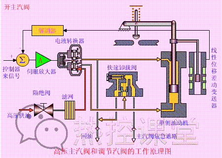
▲ 调门开原理调门打开的时候也是一样,能看到它怎么逐步打开、流量怎么慢慢增加,原来我们平时用的电,背后还有这么精细的调节。

60 + 电厂设备原理动图!直观到一看就懂,收藏这篇就够了

▲ 远程遥控复位原理(55S)远程遥控复位功能,不用到现场就能操作,55 秒的过程里,能看到信号怎么传递、设备怎么复位,科技感满满。

60 + 电厂设备原理动图!直观到一看就懂,收藏这篇就够了

▲ 遮断原理(90S)遮断原理的 90 秒演示,把整个遮断过程的每一步都展示了出来,从信号触发到设备动作,逻辑特别清晰,看完就知道为什么它能保障安全了。

“测量、计量” 小能手,电厂里的 “仪表盘” 家族

电厂里需要精准测量各种数据,比如流量、压力、液位,这些都要靠下面这些 “测量设备”,它们就像电厂里的 “仪表盘”,把看不见的数据变成直观的信息。

60 + 电厂设备原理动图!直观到一看就懂,收藏这篇就够了

60 + 电厂设备原理动图!直观到一看就懂,收藏这篇就够了

60 + 电厂设备原理动图!直观到一看就懂,收藏这篇就够了

60 + 电厂设备原理动图!直观到一看就懂,收藏这篇就够了

60 + 电厂设备原理动图!直观到一看就懂,收藏这篇就够了

▲ 各类阀门原理首先是各类阀门,不同的阀门有不同的作用,有的控制开关,有的调节流量,动图里能看到每种阀门的结构、怎么动作,一下子就能分清它们的区别。

60 + 电厂设备原理动图!直观到一看就懂,收藏这篇就够了

▲ 孔板流量计孔板流量计靠一个小小的 “孔板” 来测量流量,流体经过孔板时会产生变化,通过这个变化就能算出流量,动图里能看到流体的流动和压力的变化,原理特别好理解。

60 + 电厂设备原理动图!直观到一看就懂,收藏这篇就够了

▲ 文丘里流量计文丘里流量计的结构有点像 “喇叭口”,流体经过的时候速度会变化,通过测量这种变化来算流量,动图里能看到流体在里面的运动状态,特别形象。

60 + 电厂设备原理动图!直观到一看就懂,收藏这篇就够了

▲ 涡轮流量计涡轮流量计则是靠流体推动涡轮转动,转得越快,流量越大,动图里能看到涡轮怎么转动、怎么通过转动来计量,就像一个 “液体转速表”。

60 + 电厂设备原理动图!直观到一看就懂,收藏这篇就够了

▲ 压力表原理压力表大家平时也能见到,但它内部怎么工作的?动图里能看到压力怎么让内部的部件变形、怎么带动指针转动,原来指针的每一格跳动,都对应着压力的变化。

60 + 电厂设备原理动图!直观到一看就懂,收藏这篇就够了

60 + 电厂设备原理动图!直观到一看就懂,收藏这篇就够了

60 + 电厂设备原理动图!直观到一看就懂,收藏这篇就够了

▲ 翻板式液位计原理翻板式液位计靠浮子带动翻板转动,液位越高,翻板转动的越多,从外面看就能知道里面的液位,动图里能看到浮子怎么动、翻板怎么变,特别直观。

60 + 电厂设备原理动图!直观到一看就懂,收藏这篇就够了

▲ 地磅秤原理电厂里也需要称重量,地磅秤怎么工作的?动图里能看到物体压上去后,内部的传感器怎么反应、怎么显示重量,跟我们平时用的体重秤原理有点像,但规模更大。

60 + 电厂设备原理动图!直观到一看就懂,收藏这篇就够了

▲ 皮带秤原理皮带秤则是在输送皮带上称重,一边运料一边称重,动图里能看到皮带怎么动、称重传感器怎么工作,连每一段皮带的重量怎么计算都能看到。

60 + 电厂设备原理动图!直观到一看就懂,收藏这篇就够了

60 + 电厂设备原理动图!直观到一看就懂,收藏这篇就够了

60 + 电厂设备原理动图!直观到一看就懂,收藏这篇就够了

“动力、真空” 好搭档,电厂里的 “泵、机、轴承”

最后再看看电厂里的一些 “动力设备” 和 “基础部件”,比如泵、压缩机、轴承,它们是很多大型设备的 “心脏” 和 “关节”,保障整个系统的运转。

60 + 电厂设备原理动图!直观到一看就懂,收藏这篇就够了

▲ 水环真空泵原理水环真空泵能制造真空环境,动图里能看到它内部的水怎么形成 “水环”、怎么把空气抽走,原来真空是这么来的。

60 + 电厂设备原理动图!直观到一看就懂,收藏这篇就够了

60 + 电厂设备原理动图!直观到一看就懂,收藏这篇就够了

▲ 风机挡板门原理风机挡板门控制风机的进风量,动图里能看到挡板怎么转动、怎么调节风量大小,就像给风机装了一个 “风口调节器”。

60 + 电厂设备原理动图!直观到一看就懂,收藏这篇就够了

▲ 螺杆压缩机原理螺杆压缩机靠两个 “螺杆” 的转动来压缩气体,动图里能看到两个螺杆怎么咬合、怎么把气体压缩,整个过程特别顺畅。

60 + 电厂设备原理动图!直观到一看就懂,收藏这篇就够了

▲ 减速机构造与原理减速机则是给机器 “减速增力” 的,比如电机转得快,经过减速机后转速变慢,但力气变大,动图里能看到内部的齿轮怎么咬合、怎么传递动力,原理一下子就懂了。

60 + 电厂设备原理动图!直观到一看就懂,收藏这篇就够了

60 + 电厂设备原理动图!直观到一看就懂,收藏这篇就够了

▲ 电机原理动图电机是很多设备的 “动力源”,它怎么把电转换成转动的动力?动图里能看到内部的线圈、磁场怎么作用,怎么带动转子转动,原来电机转动的 “秘密” 这么简单。

60 + 电厂设备原理动图!直观到一看就懂,收藏这篇就够了

60 + 电厂设备原理动图!直观到一看就懂,收藏这篇就够了

60 + 电厂设备原理动图!直观到一看就懂,收藏这篇就够了

▲ 压滤机原理压滤机用来过滤液体中的固体,比如处理废水的时候,它能把杂质压出来,动图里能看到它怎么加压、怎么过滤、怎么把滤饼卸下来,特别实用。

60 + 电厂设备原理动图!直观到一看就懂,收藏这篇就够了

▲ RO 膜工作原理RO 膜(反渗透膜)是净化水的关键,能把水里的杂质过滤掉,得到干净的水,动图里能看到水怎么通过 RO 膜、杂质怎么被挡住,原来我们喝的纯净水,可能就是这么来的。

60 + 电厂设备原理动图!直观到一看就懂,收藏这篇就够了

60 + 电厂设备原理动图!直观到一看就懂,收藏这篇就够了

▲ 滚动轴承原理滚动轴承是很多转动部件的 “关节”,它靠里面的滚珠来减少摩擦,动图里能看到滚珠怎么滚动、怎么让部件顺畅转动,难怪机器转动的时候能这么安静。

60 + 电厂设备原理动图!直观到一看就懂,收藏这篇就够了

▲ 滑动轴承构造与原理滑动轴承则是靠滑动来减少摩擦,结构相对简单,但承载能力强,动图里能看到它的构造、怎么工作,原来不同的轴承有不同的 “擅长领域”。

看完这些动图,是不是觉得电厂设备也没那么难理解了?其实很多复杂的原理,只要用直观的方式展示出来,普通人也能看明白。

这些动图我自己也存了一份,平时想了解某个设备的时候,拿出来看看特别方便。如果你身边也有对电厂设备感兴趣的朋友,或者需要相关知识的小伙伴,不妨把这篇文章分享给他们,一起涨知识~

最后想说,我们每天用到的电,背后藏着这么多精密的设备和复杂的流程,每一个环节都离不开技术人员的付出。看完这些,是不是对 “电” 多了一份不一样的认识呢?

转载请注明来自海坡下载,本文标题:《火电机组优化机理模型(60电厂设备原理动图直观到一看就懂)》

每一天,每一秒,你所做的决定都会改变你的人生!

发表评论

快捷回复:

评论列表 (暂无评论,40人围观)参与讨论

还没有评论,来说两句吧...